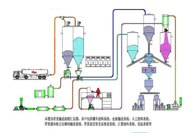
气力输送广泛应用于石化、电力、化工、医药、冶金、建材等行业中粉粒状物料的输送。由于该输送系统具有布置灵活,所占空间小,可避开已有设备和建筑物等优点,因此特别适合于厂区的改造和扩建工程。目前,石化、化工行业大多采用了气力输送系统。广东会风机已为大大小小的上万多条各种粉体输送生产线配套了罗茨鼓风机, 广东会通过分析常用气力输送系统的性能特点和选型要求,指出了每种气力输送方法的差异和限制,并对气力输送的系统选择、供料器选择、罗茨鼓风机选择、经济性分析对系统选型影响和设计要点进行了总结。
一、系统选择
(1) 正压或负压系统

正压系统是工业上最常用的,它适用于仓泵、旋转供料器、文丘里和螺旋泵等绝大多数供料器。在管路系统中安装两路阀就能实现多点卸料和喂料。但多点喂料供料器过多,会造成大量空气泄漏。特别是旋转叶片供料器,其泄漏量最多可达空气总供应量的20%。
负压系统适宜于从多喂料点输送物料到一个卸料点。它的优点是通过供料器的空气泄漏和压力降都很小,因而旋转叶片供料器能得到令人满意的使用效果。
(2)正负压混合输送系统
混合系统结合了正、负压系统各自的优点,在该系统中,负压部分把物料从多个喂料仓中吸走,而正压部分把物料送入多个卸料仓。气源靠一台通风机或鼓风机提供。
双级混合系统比普通混合系统能更好地输送物料。普通混合系统虽对许多车间内部的短距离物料输送较为理想,但由于系统压力小,物料输送量和输送距离均受到限制。双级混合系统利用中间仓把负压和正压系统分开,并把负压和正压系统所需气源分成两个独立供气装置,这样可以分别选择最佳的真空泵和罗茨鼓风机。由于存在二个独立系统,故整个系统需要2台料气分离器。
二、供料器的选择
(1)供料器的选用因素
供料器的选择是系统设计中最重要因素。各类供料器对系统压力均有最适宜的使用范围。其中,仓式泵一般在高压、间歇操作中使用;旋转叶片供料器和双翻板阀供料器可用于正压和负压输送,但通常局限在中、低压差范围内;螺旋泵在高压下也能很好地工作,但实际使用中它们仍被限定在中低压范围内;负压吸嘴仅在负压系统及混合系统中使用。总之,供料器的选用应依据其额客压力值、空气泄漏量、压力降和流量控制以及对具体物料适宜程度等综合因素来决定。
①额定压力值。由于多种多样的管线压力降和管道内径适用于某具体装置,故应考虑选择一个具有较高额定压力值的供料器来供给一个较小管径的线路使用。对给定的管道内径,具有最大额定压力值的供料器将产生最大输送量。
②压力降。通过供料器的压力降应尽可能小,以减少系统能耗。普通螺旋泵、M型富勒螺旋泵和仓式泵的压力降分别约为:50KPa、21KPa和20KPa;文丘里式供料器的压力降近似等于输送管线压力降;旋转叶片供料器和双翻板阀供料器的压力降可忽略不计。
③流量控制。当供料量须保持恒定时,应优选能定量地供料并满足锁风要求的螺旋泵、锁风型旋转叶片供料器和双翻板阀供料器。文丘里式供料器不能提供空气锁风并且需要计量装置才能保持一个稳定的供料量。仓式泵在卸料时需要通过调节料气混合物的流化比例来实现流量控制。

(2)供料器选择
供料器类型很多,如旋转叶片供料器、螺旋泵、仓式泵、文互里式等等,其使用性能各不相同。要根据输送物料不同,选择合适的供料器。在使用应考虑供料器的操作压力范围和对输送量及输送距离的限制。
三、风机选择
风机的选择主要取决于已知的空气需要量和系统管路操作压力,并加上空气损失和任何所需的附加裕量以及安全系数,就可从满足需要的几类空压机、风机中作出最佳选择。大多数气力输送系统使用罗茨鼓风机,因为此类设备当压力变化时体积流量几乎不变。
广东会在给石化行业客户拟定方案的时候,通过分析模拟各类常用气力输送系统的性能、特点和适用范围,较系统地提出了气力输送优化设计的几个要点。
(1)供气压力
罗茨鼓风机排气压力等于输送线路的压降加上供料器、收尘器、阀等压降之和,再乘以一个安全系数(约为1.1);如果罗茨风机和供料器之间管道较长(如超过50m),还需加上传递压损;在供气线路中调节空气量装置如节流喷嘴等的压损也必须考虑进去。
(2)体积流量

如果空气的质量流量 ma(kg/s)已确定,那么可用近似方法求得标准状态下的体积流量V0(m3/s) ,见式(1)。V0=0.816ma (1)
体积流量也可通过输送空气初始速度来表达。首先依据输送参数(由理想气体定律产生)可计算输送空气初始速度;然后根据式(2)可求得V0值,见式(4)。
v=4p0VoT/πd 2 p t 0 (2)
式中:v–输送空气初始速度m/s;
p0–标准大气压,101.3kPa(绝对);
T–输送空气温度,K;
d–管道内径,m;
p–管道起始端空气压力,kPa;
T0–标准空气温度,288K。
由式(2)得到(3): V0=πd 2 p t 0v/4p0T (3)
将p0和T0值代入(3)得: V0=2.23d2pv/T (4)
需要说明的是V′O值是在管道内输送物料所需空气的体积流量,而所选罗茨鼓风机排气量必须考虑供料器和管道阀门等的泄漏量。对正压系统来说,旋转叶片供料器的空气泄漏量约为鼓风机排气量的15%~20%,而双翻板阀供料器的空气泄漏量约为鼓风机排气量的10%。
(3)压力适用范围

正压系统中各类罗茨鼓风机的压力适用范围对低压系统 ( 约10KPa),轴流式或离心式风机都是适宜的,具体选择取决于系统负荷和需要的操作压力特性。这类风机常用于稀相输送,作为文丘里式和旋转叶片供料器的供气源,系统中可以采用薄壁管道。
当排气压力小于100KPa时,广泛使用罗茨鼓风机。该类型具有宽广的体积流量范围并能提供无油空气。此外,它有恒定的速度曲线,当传递压力增加时,体积流量仅轻微减少,从而保证了物料在一定压力下的悬浮流动状态。
当排气压力大于100KPa时,往复式和螺杆式空压机都可以满足气力输送系统中所需最高压力。单级回转滑片式空压机的工作压力可达到400KPa (表压)。
真空泵设备选用比较少。对负压系统,如真空不是太大,建议使用离心式通风机和罗茨鼓风机;对于较高真空,则可采用水环或液环式真空泵。
四、经济性分析
当几种气力输送方式都适合于一种情形的时候,我们建议选择最经济的那种。我们主要以仓式泵的实测数据为例,证实通过选择最佳罐尺寸和最佳操作压力可大大降低能耗和操作费用。
(1)投资费用
总的来说,高压密相输送中风机或空压机和供料器的价格比较昂贵;低压稀相输送系统中管道和收尘器的费用较贵。当输送距离小于50m,使用稀相系统的投资费用低;超过50m,密相系统的投资费用较低。对性物料的输送,用能周期性更换的零件如弯管等代替昂贵的耐磨合金零件可降低投资费用。
(2)操作费用
主要动力费用产生于罗茨鼓风机,其次是旋转叶片供料器和螺旋泵及除尘器,其它设备的动力消耗相对于罗茨鼓风机来说是很小的。

集中气源的使用可减少系统投资费用,但其操作费用比单独供气要高出许多。如工厂集中气源压力为(600-700)KPa,而气力输送系统所需压力仅为100KPa,则使用集中供气费用要比单独供气高出一倍左右。如果系统采用集中供气,高压空气将主要用于仓式泵和分级管道。
密相系统的操作费用相对要低一些。当输送距离为50m时,稀相输送操作费用是密相输送的5倍以上(具体情况视仓式泵使用情况);随着输送距离的增加,这种差异会随着减小。操作费用主要来自电机的功率消耗,可用如下式子进行粗略估算。
P=165ma1n(p1/p2) 或 P=202VO1n(p1/p2)
式中:P–电机消耗功率,kW ;
p1–空气进气压力,kPa(绝对) ;
p2–空气排气压力,kPa(绝对) ;
电机消耗功率乘以单位电价即为每小时操作费用。
广东会风机已为大大小小的上万多条各种粉体输送生产线配套了罗茨鼓风机,广东会风机的员工们就亲身见证了这些企业的成长,上述经验为我司根据客户实际应用现场进行的分析与总结,仅供参考,实际应用中,大家还需结合自身的物料、厂房的结构、实际预算等多种因素进行综合考虑。
山东广东会有限公司
地址:山东省章丘市经济开发区
电话:0531-83825699
传真:0531-83211205
24小时销售服务电话:15066131928
